在实际应用中,空压机的工况环境常常比较复杂,粉尘、油污以及各种颗粒物。空压机使用时间长了,内部会有油垢、积碳、沉淀物、锈迹等,假如用过不同品牌润滑油的空压机,还会有类似沥青的黑胶物。因此有必要定期清洗,将机头、油漆桶、散热器、油管内部,以及各类阀门等都清洗一番,达到消除安全隐患的目的。

1、整机清洗
空压清洗的方法:先把空压机运转几分钟,机油达到常温;
关闭空压机,等内部压力泄完,打开加油盖,倒进压缩机在线积碳清洗剂,拧紧加油盖;
打开空压机运转30分钟,最长可在线清洗80个小时;
放掉旧机油,然后加进新机油。
一般清洗后的空压机温度会下降左8-10℃左右。
2、冷却器清洗
在国内,空压机的冷却器一般分风冷式和水冷式两种,因此针对不同的冷却器,有不同的清洗方法。
2.1风冷型冷却器
(1)打开导风罩清理盖板,或拆下冷却风扇;
(2)用压缩空气反吹将污物吹下,再把污物拿出导风罩;如果较脏,应喷一些除油剂再吹。螺杆空
压机当无法用以上方法清理时,需要将冷却器拆下,用V205积碳清洗剂浸泡或喷冲并借助刷子
(严禁使用钢丝刷)清洗。
(3)装好盖板或冷却风扇

2.2水冷型冷却器
拆开冷却水进出水管。
注入空压机水垢清洗剂浸泡或用泵循环冲刷(反冲效果较好)。
用清水冲洗。
装好冷却水进出水管。
当油冷却器结垢较严重,用以上方法清理不理想时,可以单独拆下油冷却器,打开两头端盖,用专用清理钢刷或其他工具清除水垢。当清理冷却器介质侧不能有效降低温度时,螺杆空压机需要对油侧进行清理,方法如下:
拆开进出油管;注入清洗溶液浸泡或用泵循环冲刷(反冲效果较好);
用清水冲洗;
用干空气吹干或用脱水油除水;
装好进出油管。
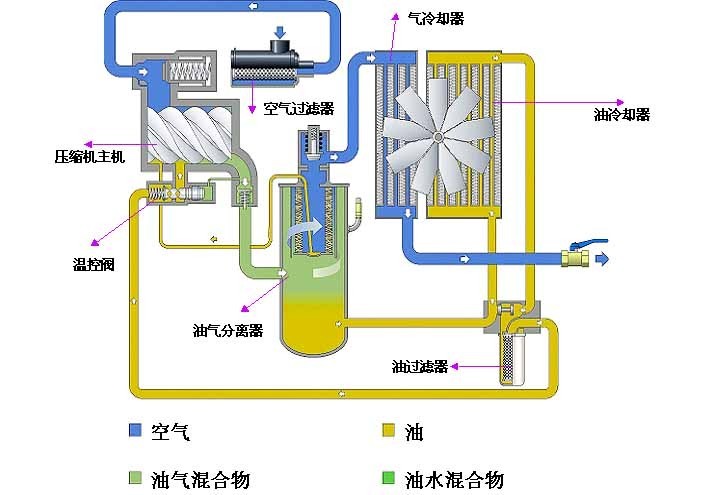
3、清洗水气分离器
螺杆空压机水气分离器的结构类似油气罐,进气口靠壁设计,固型成离心力,由于水和气的重量因素,因此可以有效分离压缩空气中的水分。
水气分离器的清洗:拆开水气分离器盖,即可用清洗剂浸泡清洗。
4、减荷阀(进气阀)清洗
减荷阀由减荷阀由阀体、阀芯(活塞)、气路集成块、电磁阀及比例阀(容调阀)等部件组成。减荷阀主要控制空压机的加载(螺杆空压机重车)、卸载(空车)、比例(容调)控制作用,另外,可防止空压机停机时润滑油从主机喷出。
减荷阀拆卸:(1)拆下减荷阀与空气过滤器连接的软管;(2)拆除其它所有部件与减荷阀相连的气管;(3)拆除电磁阀线圈;(4)拆除减荷阀与主机组装的螺母并取下;(5)将减荷阀移至铺有洁净纸皮或相关洁净铺设的地面。
清洗减荷阀:(螺杆空压机清洗剂应选用肥皂水、柴油、清洁汽油、天纳水等,应根据污垢的程度选用上述清洗剂,一般推荐使用肥皂水或柴油进行清洗)。
拆电磁阀:拆下电磁阀并检查电磁阀内的O型圈及密封片是否需要更换(提醒:如果不熟悉进气阀还请记下所拆卸的该元件位置,以免装回时出错)。如无须更换的将拆卸的螺丝、O型圈、密封片、电磁杆、芯等元件放入事先准备好的容器内,并放入适当清洗剂浸泡(注:在选用汽油和天纳水作清洗剂时请不要将O型圈等橡胶制品浸泡过久,以免腐蚀)。
拆比例阀:将比例阀从阀体上拆下,然后拧出调节螺母(拧前最好在螺母上做一下记号,以免装回时比例值偏差太大),取出阀芯、O型圈、U型圈、弹簧并检查O、U型圈是否需要更换(螺杆空压机拆下的所有密封圈和弹簧都须做该项检查,在下面的讲述中就不重复说了),将拆下的元件放入清洗剂中浸泡。
拆气路集成块:将集成块从阀体上拆下,在集成块的四侧有气孔(螺杆空压机该孔是在集成气路出现堵塞时起到疏通的作用),将气孔上的密封螺母拧出并将集成块一起放入清洗剂中浸泡。
拆减荷阀阀芯:用卡簧钳取下位于阀芯与阀体连接处的卡簧,再用管钳拧出阀芯,取出里面的气缸、阀片、O型圈、U型圈、弹簧并放入清洗剂中浸泡,再拆出阀体上的进气口,将整个阀体放入浸泡,此时,减荷阀的拆卸过程已完成。
清洗:如进气阀的污垢较严重时,则清洗时换一份新的清洗剂,清洗过程中应先洗较干净的部件后洗污垢多的部件,清洗过的部件应用清水再次冲洗,以免腐蚀而缩短部件的使用寿命,用清水洗干净的部件应放到干净的地方晾干,以免含铁的部件生锈。
在清洗阀片和阀体与阀片接触的地方时应注意该表面的平整性,并应清洗干净,必要时更换,否则会引起空压机带负载起动(螺杆空压机大机组带负载起动时会产生无法起动现象)。
安装组件:组件安装则按拆卸的反步骤进行,应提出的是,在安装组件时,装密封圈的位置和活动的组件应涂上适量机油,可使密封圈更好安装、活动的部件更灵活。
由于减荷阀的零件较多,如果没有把握记住每个零件位置时可以每拆一个部件清洗后再装上该部件,但部件先不要装到阀体上,待所有部件都清洗后再一起组装到阀体。 减荷阀整个清洗过程完成后放到一旁待装入空压机。
5、最小压力阀(压力维持阀)清洗
在螺杆空压机中最小压力阀虽说看起来体积比较小,但是别看它小,它可是控制着整台机器的。为了让它能在常规的工作下正常运行工作,以下就提供了螺杆空压机最小压力阀的保养方法。
最小压力阀由最小压力阀由阀体、阀芯、调节螺母、弹簧、密封元件等组成。最小压力阀主要起建立机组内压,促使润滑油循环、满足减荷阀的工作压力等作用,另外,最小压力阀也起单向阀的作用,防止机组在卸载运行时储气罐中的压缩空气倒流至空压机。
最小压力阀的结构非常简单,拧开阀芯与阀体间螺杆空压机的螺母即可取出里面的元件了,小机组的最小压力阀阀芯内置于阀体,其拆开阀体盖即可取出内部所有元件。
最小压力阀可按清洗减荷阀的方法清洗最小压力阀。
由于最小压力阀的结构非常简单,组装过程就不一一讲述了,但需注意,如内部有U型圈时,需注意U型圈的方向。螺杆空压机最小压力阀整个清洗过程完成后放到一旁待装入空压机。
6、回油单向阀清洗
单向阀由阀体、钢珠、钢珠座、弹簧等元件组成。空压机主机压缩出的油气混合体首先在油气罐通过离心力初步分离,因于油的重量大于空气,固油气混合体中大部分的油通过离心力而落到油罐,螺杆空压机再在内压的作用下返回到主机作一下个润滑循环过程,而含有少量油的压缩空气经油气分离器再次分离,此时油气分离器所分离出的润滑油将落到油气分离器的底部,为了不让这部分油随压缩空气带走,机组在设计时用一油管插入油气分离器的底部,通过内压作用,将这部分油直接引入到主机润滑,而该油管上有一单向阀,螺杆空压机称谓回油单项阀。
它的作用就是将油气分离器的油顺利回收到主机而不让主机的油倒流到油气分离器。回油单项阀在阀体有一连接处,从该处拧开,取出弹簧、钢珠、钢珠座。
清洗回油单向阀:用清洗剂清洗阀体、弹簧、钢珠、钢珠座,部分单向阀内部还有滤网,如有则一起清洗。
7、螺杆空压机清洗温控阀
温控阀由阀体、阀芯、感温元件、弹簧等组成。温控阀起恒温控制作用,当温控阀感温元件所测的油温低于动作值时(感温元件动作值一般为71度),则润滑油直接从油气桶回到主机,当温控阀感温元件所测的油温高于动作值时,温控阀感温元件顶针动作,推动阀芯打开自身装备的旁通阀,使润滑油进入冷却器冷却(若感温元件测的温度越高,旁通阀开启的越大),冷却后的润滑油再回到主机。
螺杆空压机温控阀的则面有一则盖,则盖上有螺丝孔,找个合适的螺母拧入则盖,然后用卡簧钳取出固定则盖的卡簧,再用钳具拉刚才拧入的螺母,即可拿下则盖及内部的所有部件。按清洗减荷阀的方法清洗温控阀所有部件。
以上部件全部清洗完并晾干后开始安装到空压机,所有部件安装到空压机后应再次检查有无疏漏并清理安装时所使用过的工具等物品。
8、校正所有参数
在机器清洗安装完毕后,应对空压机的运行参数进行调整,以保证社保能正常、安全运行:
(1)螺杆空压机开机前的准备:
皮带(联轴器)校正:如空压机是采用皮带传动,则皮带的松紧度应为10~20毫米之间。如空压机是联轴器传动,安装好后应手盘动电机及主机并查看联轴器转动时的平衡度。螺杆空压机联轴器基本都采用弹性联轴器,固平衡度偏差不大时可忽略。
螺杆空压机主机转向校正:如在保养过程中拆除过主电源,电源接回后应注意电机的正反转,电机的转向应根据主机的转向,主机的正确转向请查看标示在主机上的转向图标。
校正方法:交换三相电中的任意两条电源线即可。
(2)加载、卸载、比例值效正:
设置该三种参数时,应首先确定卸载值,卸载值应根据空压机的额定压力和用气端所需的压力结合确定,确定好卸载值后,再设定加载值,两者的压差应为0.1~0.2MPa之间,设置好卸载和加载值后,最后设定比例值,比例值应设在卸载值与加载值中间,螺杆空压机举例说明:如某工厂需要空压机的供气压力0.8MPa,并且供气要求相对稳定,则应如下设置三种参数:卸载压力设定0.8MPa,加载压力设定0.65MPa,比例控制压力设定0.73~0.75MPa之间。
螺杆空压机校正方法:在微电脑控制器中设置该参数(如空压机的控制采用按扭控制的,则加载与卸载参数应从压力开关调节,比例值应在减荷阀上的比例阀的调节螺母处调节该值)。
(3)机组内压效正:机组内压应在0.2~0.45MPa之间。
校正方法:该压力值应在机组卸载运行时进行,值的大小在最小压力阀的调节螺母上调节,为了方便读取所调定的值,应在最小压力阀之前取压力检测点并安装压力表(部分微电脑控制器有内压参数显示功能,如没有该功能的应在最小压力阀之前装设压力表)。
(4)高温保护值效正:
螺杆式空压机正常工作时,其温度应在65~98℃之间。温度过高保护的自动停机温度不得超过105℃。
校正方法:在控制器中调节高温自动停机温度值,以1.2为宜(即放大20%余量)。
小结:正确的保养与维护对螺杆空压机的使用寿命及运行可靠性起着至关重要的作用,而空压机清洗是售后维保服务人员,甚至设备操作人员必须掌握的一门技能。